运维服务
DevEco Studio支持对崩溃问题进行定位以及对崩溃,卡顿,丢帧,能耗等异常进行数据分析。
使用约束
该功能仅支持中国境内(香港特别行政区、澳门特别行政区、中国台湾除外)。
页面布局
在DevEco Studio菜单栏点击View > Tool Windows > Operation Analyzer,进入运维服务页面。

点击Add account按钮,登录华为账号并授权后,可以查看当前账号下应用异常情况。

当前页面共分为两个部分。页面左侧为菜单栏,右侧为数据内容展示区:
- 菜单栏:
- 1号区域:可选择当前账号下存在的应用。
- 2号区域:Reports展示数据详情,用于定位具体问题。
- 3号区域:Metrics区域展示Crash,Frame Loss,Launch, Battery Usage异常数据的变化趋势****。****
- 内容展示区顶部可选择配置项包含:
- 时间:通过时间维度过滤当天到最近三个月的异常情况和数据。
- 应用版本:当前存在异常数据的应用版本。
- 系统版本:当前存在异常数据的系统版本。
- 设备类型:展示当前应用支持的设备类型。
- 手机型号:当前存在异常数据的手机型号。

Reports
展示具体的崩溃详情。Stack页签支持混淆的代码还原,并可跳转到具体的代码行查找问题。System load页签展示崩溃的CPU和内存信息。FaultLog页签展示崩溃的故障日志信息,添加符号表后支持还原日志的堆栈。
- 1号区域:展示崩溃问题列表。
- 2号区域:通过tab切换展示堆栈、系统内存的具体信息、故障日志信息。
- 3号区域:当前选中的问题有多个不同的异常点,通过分页切换具体定位****。****
- 4号区域:符号表配置按钮。点击按钮将当前选中的堆栈还原为原始代码,选中带有路径的代码行,然后可以点击最右侧的Open in project按钮跳转到应用中问题所在位置。
- 5号区域:展示当前设备信息。
- 6号区域:可以切换不同设备型号及时间段查看崩溃发生的分布情况。
- 7号区域:展示崩溃日志的CPU以及内存信息。该功能从DevEco Studio 5.1.0 Release版本开始支持。
- 8号区域:展示故障日志的所有信息。支持上传符号表后将现有堆栈信息还原为源码的堆栈。该功能从DevEco Studio 5.1.0 Release版本开始支持。



Metrics
Crash分析
展示应用崩溃次数和崩溃率情况。
1号区域:通过tab页签可切换All,JsError(JavaScript崩溃错误),CppCrash(C++崩溃错误),OOM(内存导致的崩溃),ProcessKill(系统被强制终止),查看不同维度的崩溃次数、崩溃率进行分析。
2号区域:通过柱状图展示不同维度在所有的崩溃异常中的占比。

ProcessKill将通过柱状图和饼图联动,点击柱状图,通过饼图展示具体某个时间段的ProcessKill的类型分布。
Frame Loss分析
对连续丢帧情况进行多维度统计,便于迅速的定位问题所在位置。
1号区域:丢帧总览是统计最大维度的连续丢帧率。
- <6:连续低于6帧的丢帧率。
- 6-15:连续大于6帧,小于15帧的丢帧率。
-
15:连续大于15帧的连续丢帧率。
2号区域:按照Page,Scenes两个维度展示丢帧异常率TOP N的页面或者场景。点击饼图上的某个区域,将展示具体页面或者场景的连续丢帧率情况。

Launch分析
统计设备启动在不同维度的情况,帮助分析异常问题的分布情况。
1号区域:通过页签可切换查看启动整体耗时(All)、冷启动(Cold Launch)耗时、热启动(Hot Launch)耗时。
2号区域:通过折线图形式展示整体耗时趋势。以下图为例:
- AVG表示当前时间节点下各启动阶段的平均耗时。
- P50表示当前时间节点下,50%的启动阶段耗时低于纵坐标显示的579ms。
- P75表示当前时间节点下,75%的启动阶段耗时低于纵坐标显示的582ms。
- P90表示当前时间节点下,90%的启动阶段耗时低于纵坐标显示的585ms。
- P99表示当前时间节点下,99%的启动阶段耗时低于纵坐标显示的585ms。
柱状图展示耗时异常的上报量(Reported Quantity)。
3号区域:展示各启动阶段的耗时,通过点击阶段名可查看各时间段具体耗时情况。
4号区域:展示启动当前阶段在不同时间段的耗时趋势。


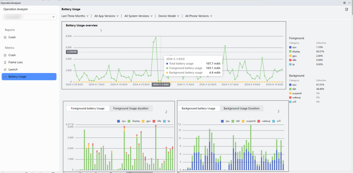
Battery Usage分析
用于统计设备的总能耗以及前后台的能耗和耗电时长。
1号区域:能耗概览。通过折线图展示总能耗,前台能耗,后台能耗。
2号区域:展示前台能耗和耗电时长随Top 5设备器件分布情况。
3号区域:展示后台能耗和耗电时长随Top 5设备器件分布情况。
